Home
Blog
I’m Tristan. I design and build web things.
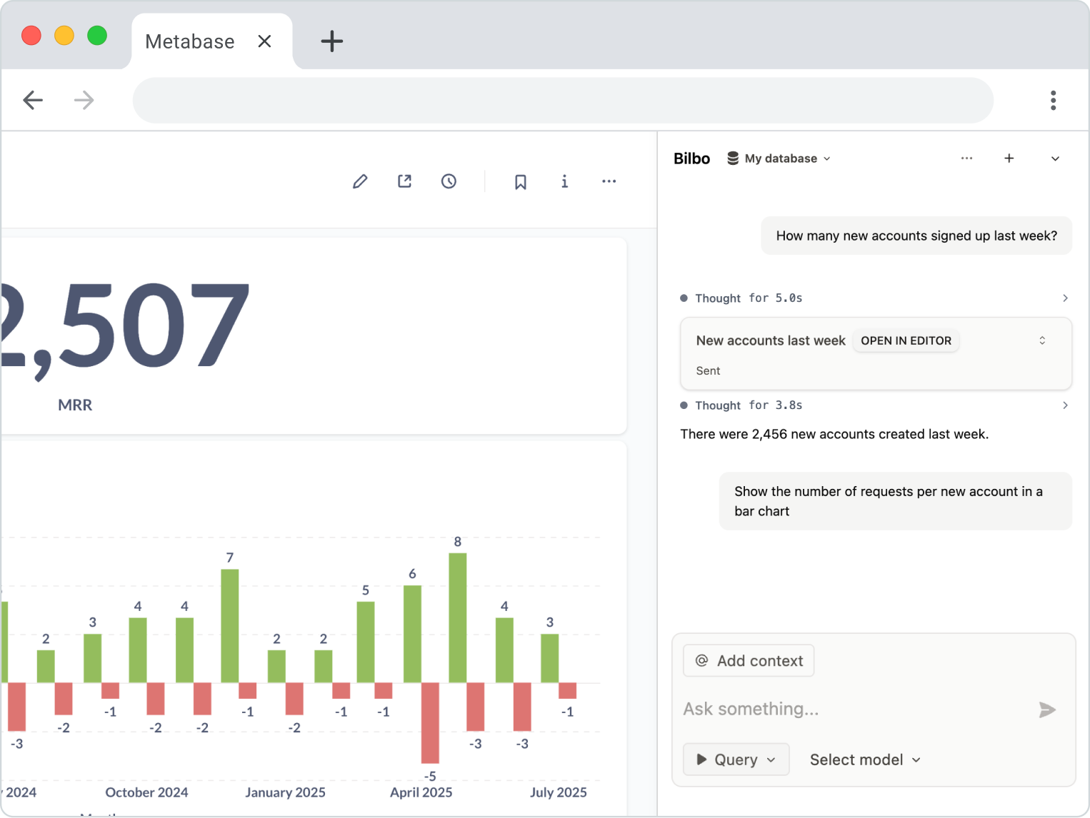
I'm currently building
It’s an AI extension that lets you query your Metabase data in plain English.
A few years ago I released
Codespace
,
a popular cross-platform snippet manager.
I was the founding engineer at
We created the largest attention platform for web3 companies
I’ve also built many well-known open-source projects and websites
logotype
Created with Sketch.
socialbubble
Follow me on
or
send me an email